常用服务
pg, mysql, redis 等服务1
2
3
4
5
6
7
8
9
10
11
12
13
14
15
16
17
18
19
20
21
22
23
24
25
26docker run -d \
--name=postgres \
-e POSTGRES_PASSWORD=password \
-e POSTGRES_USER=postgres \
-e POSTGRES_DB=postgres \
-v ./postgres/data:/var/lib/postgresql/data \
-p 5432:5432 \
postgres
docker run -d \
--name=mysql \
-e MYSQL_ROOT_PASSWORD=yourrootpassword \
-e MYSQL_DATABASE=yourdatabase \
-e MYSQL_USER=yourusername \
-e MYSQL_PASSWORD=yourpassword \
-v ./mysql/data:/var/lib/mysql \
-p 3306:3306 \
mysql
docker run -d \
--name=redis \
-v ./redis/data:/data \
-p 6379:6379 \
redis
prometheus, grafana, nodeexport 等服务
1 |
|
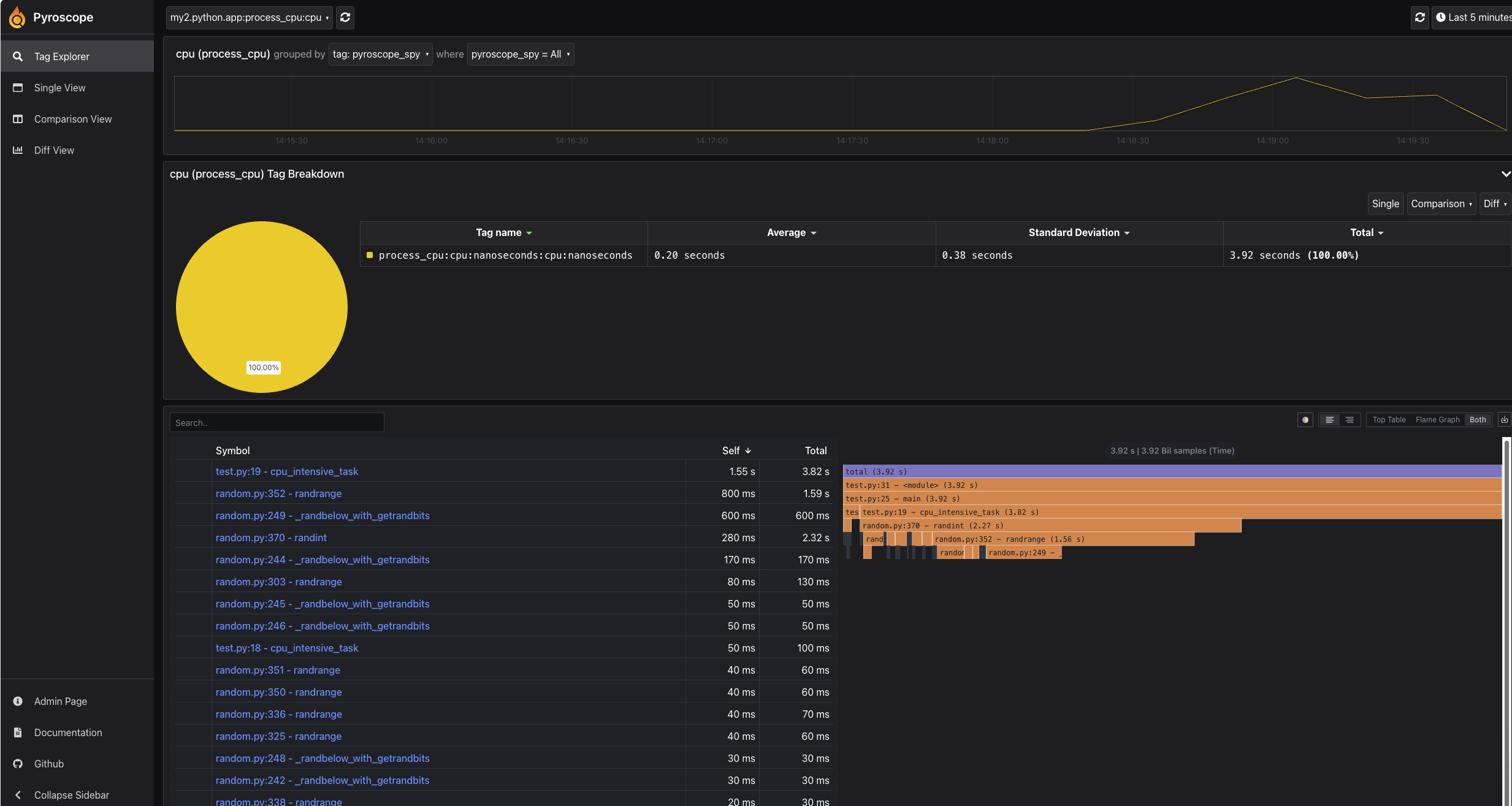
Pyroscope
Pyroscope 是一个开源的性能剖析工具,可以帮助开发者对应用程序进行性能分析、热点诊断,并提供对性能问题的可视化支持。它支持多种语言和运行时环境(如 Go、Python、Ruby、Java 等),可以在生产环境中对应用程序进行低开销的性能剖析
安装1
docker run -it --net=host -e "PYROSCOPE_SERVER_HTTP_ADDRESS=0.0.0.0:4040" grafana/pyroscope
使用 pyroscope-test.py
1 | # pip install pyroscope-io |
验证

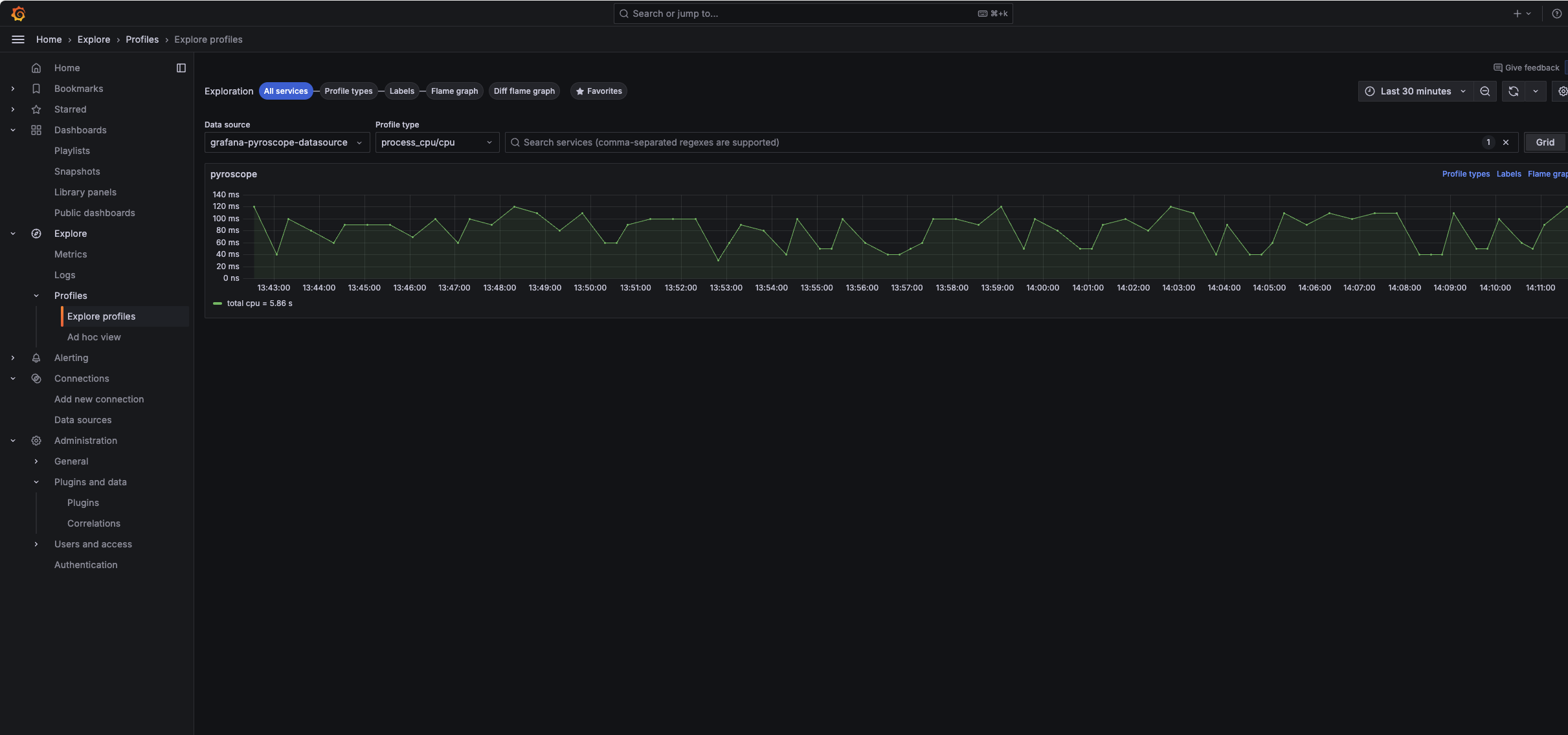
集成到 grafana
grafana 里运行grafana-cli plugins install pyroscope-datasource


使用 alloy 搭配
alloy 配置文件1
2
3
4
5
6
7
8
9
10
11
12
13
14
15
16
17
18
19logging {
level = "info"
format = "logfmt"
}
pyroscope.scrape "local" {
targets = array.concat([
{"__address__" = "pyroscope:4040", "service_name"="pyroscope"},
{"__address__" = "localhost:12345", "service_name"="alloy"},
])
forward_to = [pyroscope.write.local.receiver]
}
pyroscope.write "local" {
endpoint {
url = "http://pyroscope:4040"
}
}
alloy 安装 (k8s helm)
1 | helm repo add grafana https://grafana.github.io/helm-charts |
默认生成的配置文件
1 | # Source: alloy/templates/configmap.yaml |
使用 values.yaml1
2
3
4
5
6
7
8
9
10
11
12
13
14
15
16
17
18
19
20
21
22
23
24
25
26
27
28
29
30
31
32
33
34
35
36
37
38
39
40
41
42
43
44
45
46
47
48
49
50
51
52
53
54
55
56
57
58
59
60
61
62
63
64
65
66
67
68
69alloy:
configMap:
create: true
content: |
discovery.kubernetes "all_pods" {
role = "pod"
selectors {
field = "spec.nodeName=" + env("HOSTNAME")
role = "pod"
}
}
discovery.relabel "local_pods" {
targets = discovery.kubernetes.all_pods.targets
rule {
action = "drop"
regex = "Succeeded|Failed"
source_labels = ["__meta_kubernetes_pod_phase"]
}
rule {
action = "replace"
regex = "(.*)@(.*)"
replacement = "ebpf/${1}/${2}"
separator = "@"
source_labels = ["__meta_kubernetes_namespace", "__meta_kubernetes_pod_container_name"]
target_label = "service_name"
}
rule {
action = "labelmap"
regex = "__meta_kubernetes_pod_label_(.+)"
}
rule {
action = "replace"
source_labels = ["__meta_kubernetes_namespace"]
target_label = "namespace"
}
rule {
action = "replace"
source_labels = ["__meta_kubernetes_pod_name"]
target_label = "pod"
}
rule {
action = "replace"
source_labels = ["__meta_kubernetes_node_name"]
target_label = "node"
}
rule {
action = "replace"
source_labels = ["__meta_kubernetes_pod_container_name"]
target_label = "container"
}
}
pyroscope.ebpf "local_pods" {
forward_to = [ pyroscope.write.endpoint.receiver ]
targets = discovery.relabel.local_pods.output
}
pyroscope.write "endpoint" {
endpoint {
url = "http://pyroscope:4040"
}
}
securityContext:
privileged: true
runAsGroup: 0
runAsUser: 0
controller:
hostPID: true
生成的配置文件
1 | apiVersion: v1 |